When I first started using WordPress, SEO felt confusing. I tried different plugins, watched tutorials, but nothing really clicked. Everything looked technical, and I was just guessing most of the time.
Then I switched to Rank Math, and things started to make sense. The interface was simple, and the features actually guided me step by step. I didn’t need to be an expert anymore.
Over time, I realized it wasn’t just another SEO plugin. The features inside Rank Math were built to make SEO easier, even for beginners like me.
In this article, I’ll share the top Rank Math SEO features that I personally use to optimize my content faster and get better results.
Key Features of Rank Math SEO Plugin

Here are 15 important Rank Math SEO features, explained in a simple one-line format based on what I personally use:
- On-Page SEO: Optimize posts, pages, and media with real-time SEO suggestions.
- Social Meta: Customize how your content appears on Facebook and Twitter.
- Analytics Integration: Track clicks, impressions, and rankings inside WordPress.
- Content AI Assistant: Get keyword and content suggestions to write faster.
- Advanced Schema Markup: Add rich snippets like FAQ and reviews without coding.
- Rank Tracker: Monitor keyword rankings directly from your dashboard.
- Instant Indexing API: Get your content indexed faster by search engines.
- Automated Image SEO: Automatically add alt text and title tags to images.
- Smart Redirect Manager: Fix broken links and manage redirects easily.
- Sitemap Generator: Create XML, HTML, video, and news sitemaps automatically.
- llms.txt Generator: Help AI tools understand and reference your website content.
- SEO Analysis Tool: Detect SEO issues and get actionable improvement tips.
- Google Search Console Integration: Connect and view search data without leaving WordPress.
- Keyword Rank Tracking: Track performance of focus keywords over time.
- 404 Monitor: Identify and fix dead pages that hurt your SEO.
Rank Math 10 SEO Features
Rank Math is one of the easiest to use beginner-friendly SEO tool in the WordPress industry.
This WordPress SEO plugin comes with hundreds of free and paid features. And I pick 10 of them that help you to know bettter about Rank Math SEO Plugin.
Without further due, let’s start the top 10 pick features.
1. Content AI: Your AI Writting Assistant
When I first started writing, I often didn’t know what to include or how to structure my content. Rank Math Content AI made this much easier.
It suggests keywords, headings, and content ideas based on real data, so I don’t have to guess anymore. This helps me write faster and create SEO-friendly articles without overthinking.

Rank Math Content AI comes with useful tools like blog ideas, outlines, introductions, and paragraphs. I mostly use it to quickly plan my content and avoid wasting time thinking what to write next.
It also helps with SEO titles, descriptions, and topic research. So instead of using different tools, I can do everything in one place and write faster.

I usually start by adding my focus keyword and topic inside Content AI. It gives me keyword, heading, and word count suggestions, so I know exactly what to include.
Then I use SEO Title, Description, and suggested questions to improve my content. This makes my article more complete and easier to rank.
2. Basic & Additional SEO
Rank Math suggests their users follow all the easy guides to do SEO well. Let’s talk about Rank Math and some of the SEO suggestions.

When I started using Rank Math, the focus keyword feature helped me stay clear on my target keyword. It shows whether I’m using the keyword in the title, URL, and content properly.
I just add my main keyword, and Rank Math gives simple suggestions to improve it. This helped me avoid missing basic SEO steps.

The snippet editor is one feature I use on every post before publishing. It lets me edit the SEO title, URL, and meta description in one place.
I can also see a live preview of how my post will appear on Google. This helps me improve my title and description for better clicks.

The Basic SEO section in Rank Math is where I check all the important things before publishing. It shows if my focus keyword is used in the title, URL, and description.
I just follow the green checks, and it tells me what I’m missing. This helped me fix simple mistakes and improve my content quality.

After basic checks, I always look at the Additional SEO section for greater improvements. It shows things like keyword usage, internal links, image alt text, and content length.
I usually fix these small issues, and it makes a big difference in the overall SEO score. This helped me improve my content beyond just the basics.
3. Link Genius

When I started using Link Genius, I could clearly see all my internal links in one place. It shows working links, broken links, redirects, and link issues.
I use it to fix broken links and improve internal linking structure. This helped me keep my site clean and improve SEO without extra tools.

In the Posts tab, I can see all my posts with internal links, external links, and incoming links. It also shows the SEO score for each page.
I use this to quickly find posts with no links or weak structure. This helps me improve internal linking and boost SEO easily.

In the Links tab, I can see all link statuses like good links, broken links, redirects, and blocked links. It also shows marked safe and unchecked links.
I can edit or fix any link directly from here. This makes link management much faster and easier.

The Bulk Update feature saves a lot of time when managing links. Instead of editing links one by one, I can update multiple links at once.
I mainly use this when changing domains or updating old URLs. With a few clicks, I can replace all old links with new ones across my site.

The Keyword Maps feature makes internal linking much easier. It automatically finds keywords and suggests where to add links across your content.
I use this to build internal links without doing everything manually. This helped me improve site structure and SEO faster.
4. SEO Analyzer

When I started using the Rank Math SEO Analyzer, it gave me a clear overview of my website health. I could see my SEO score, passed tests, and issues in one place.
Instead of guessing what’s wrong, it shows exactly what to fix step by step. This made improving my site much easier and more structured.
Here’s what I usually check inside the SEO Analyzer:
- SEO score with passed, warning, and failed tests
- Basic SEO issues like missing headings or meta tags
- Advanced SEO checks like canonical tags and schema
- Performance issues like page size and response time
- Security checks like HTTPS and plugin visibility
This tool helped me find problems I didn’t even know existed.
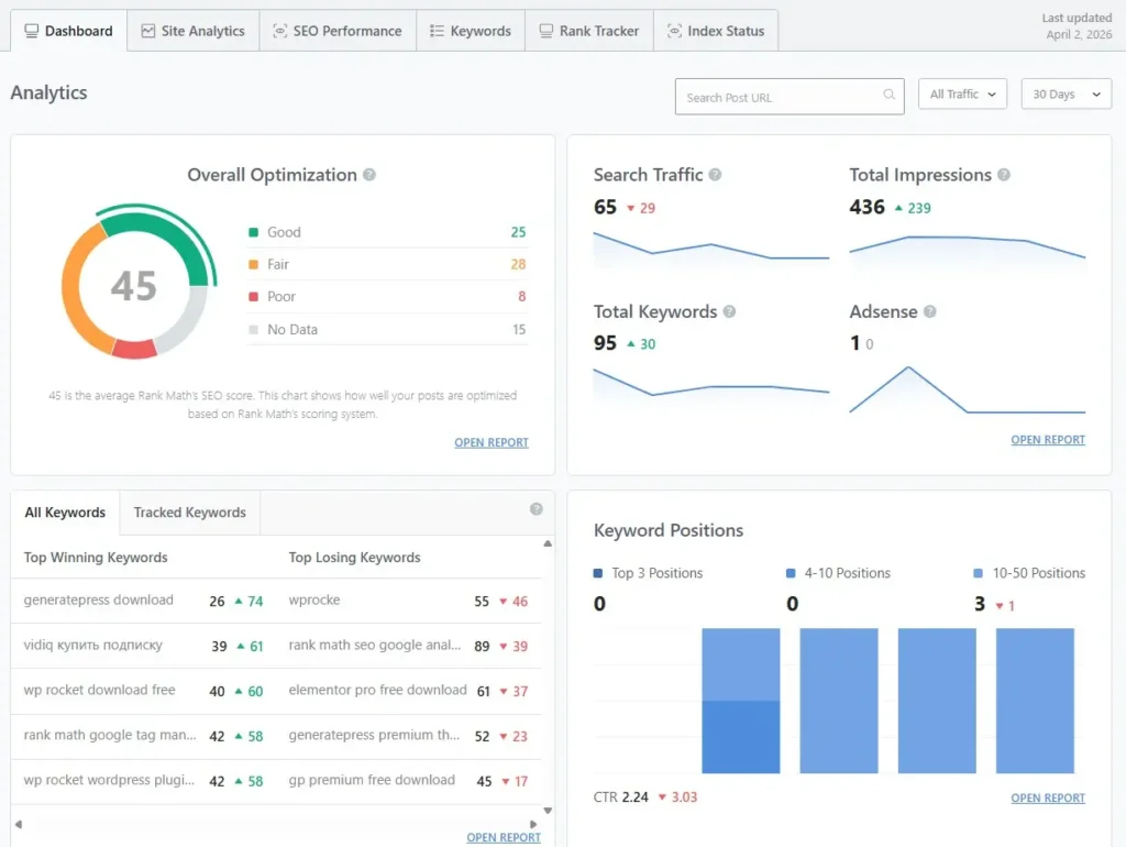
5. Advance Analytics
Rank Math Pro features also offer advanced analytics features that give you a lot of information about your site, such as data from the Dashboard, Site Analytics, SEO Performance, Keywords, Rank Tracker, Index Status, and much more.

When I started using the Rank Math dashboard, it gave me a quick overview of my site performance. I could see SEO scores, traffic, impressions, and keyword data without opening other tools.
Everything is organized in one place, so I can track what’s improving and what needs work. This helped me make better decisions based on real data.

When I started using Site Analytics in Rank Math, I could clearly see which posts were performing well. It shows SEO scores, content status, and how each page is optimized.
I use this to find weak posts and improve them. This helped me focus on fixing low-performing content instead of guessing.

The SEO Performance section shows how my site is actually performing on Google. I can see traffic, impressions, clicks, and keyword growth in one place.
I use this data to understand what’s improving and what needs work. This helped me focus on content that brings real results.

The Keywords section shows where my keywords are ranking on Google. I can see if they are in top positions or still improving.
I use this to track progress and focus on keywords that need more optimization. This helped me slowly move keywords to better positions.
The Rank Tracker shows how my keywords move over time. I can see if they are going up, down, or staying the same.
I use this to understand what’s working and what needs improvement. This helped me focus on content that actually grows rankings.

When I started using Index Status, I could clearly see which pages were indexed and which were not. It also shows issues like crawled but not indexed or excluded pages.
I use this to quickly find indexing problems and fix them. This helped me get more pages indexed and improve my overall SEO.
Rank Math Advanced Analytics brings all important SEO data into one place. I no longer need to switch between different tools to track performance.
From traffic to keywords and indexing, everything is easy to understand and manage. This made my SEO workflow faster and more organized.
6. 404 Monitor
![{"type":"elementor","siteurl":"https://ideatechy.com/wp-json/","elements":[{"id":"ab94cc2","elType":"widget","isInner":false,"isLocked":false,"settings":{"image":{"url":"","id":"","size":"","alt":"Click on setting from OBS","source":"library"},"image_border_radius":{"unit":"px","top":"10","right":"10","bottom":"10","left":"10","isLinked":true},"image_box_shadow_box_shadow_type":"yes","image_box_shadow_box_shadow":{"horizontal":0,"vertical":0,"blur":25,"spread":10,"color":"rgba(0, 0, 0, 0.28)"},"display_condition_list":[{"display_condition_login_status":"subscriber","_id":"c88083a"}],"image_size":"large","image_custom_dimension":{"width":"","height":""},"caption_source":"none","caption":"","link_to":"none","link":{"url":"","is_external":"","nofollow":"","custom_attributes":""},"open_lightbox":"default","align":"","align_tablet":"","align_mobile":"","width":{"unit":"%","size":"","sizes":[]},"width_tablet":{"unit":"%","size":"","sizes":[]},"width_mobile":{"unit":"%","size":"","sizes":[]},"space":{"unit":"%","size":"","sizes":[]},"space_tablet":{"unit":"%","size":"","sizes":[]},"space_mobile":{"unit":"%","size":"","sizes":[]},"height":{"unit":"px","size":"","sizes":[]},"height_tablet":{"unit":"px","size":"","sizes":[]},"height_mobile":{"unit":"px","size":"","sizes":[]},"object-fit":"","object-fit_tablet":"","object-fit_mobile":"","object-position":"center center","object-position_tablet":"","object-position_mobile":"","opacity":{"unit":"px","size":"","sizes":[]},"css_filters_css_filter":"","css_filters_blur":{"unit":"px","size":0,"sizes":[]},"css_filters_brightness":{"unit":"px","size":100,"sizes":[]},"css_filters_contrast":{"unit":"px","size":100,"sizes":[]},"css_filters_saturate":{"unit":"px","size":100,"sizes":[]},"css_filters_hue":{"unit":"px","size":0,"sizes":[]},"opacity_hover":{"unit":"px","size":"","sizes":[]},"css_filters_hover_css_filter":"","css_filters_hover_blur":{"unit":"px","size":0,"sizes":[]},"css_filters_hover_brightness":{"unit":"px","size":100,"sizes":[]},"css_filters_hover_contrast":{"unit":"px","size":100,"sizes":[]},"css_filters_hover_saturate":{"unit":"px","size":100,"sizes":[]},"css_filters_hover_hue":{"unit":"px","size":0,"sizes":[]},"background_hover_transition":{"unit":"px","size":"","sizes":[]},"hover_animation":"","image_border_border":"","image_border_width":{"unit":"px","top":"","right":"","bottom":"","left":"","isLinked":true},"image_border_width_tablet":{"unit":"px","top":"","right":"","bottom":"","left":"","isLinked":true},"image_border_width_mobile":{"unit":"px","top":"","right":"","bottom":"","left":"","isLinked":true},"image_border_color":"","image_border_radius_tablet":{"unit":"px","top":"","right":"","bottom":"","left":"","isLinked":true},"image_border_radius_mobile":{"unit":"px","top":"","right":"","bottom":"","left":"","isLinked":true},"caption_align":"","caption_align_tablet":"","caption_align_mobile":"","text_color":"","caption_background_color":"","caption_typography_typography":"","caption_typography_font_family":"","caption_typography_font_size":{"unit":"px","size":"","sizes":[]},"caption_typography_font_size_tablet":{"unit":"px","size":"","sizes":[]},"caption_typography_font_size_mobile":{"unit":"px","size":"","sizes":[]},"caption_typography_font_weight":"","caption_typography_text_transform":"","caption_typography_font_style":"","caption_typography_text_decoration":"","caption_typography_line_height":{"unit":"px","size":"","sizes":[]},"caption_typography_line_height_tablet":{"unit":"em","size":"","sizes":[]},"caption_typography_line_height_mobile":{"unit":"em","size":"","sizes":[]},"caption_typography_letter_spacing":{"unit":"px","size":"","sizes":[]},"caption_typography_letter_spacing_tablet":{"unit":"px","size":"","sizes":[]},"caption_typography_letter_spacing_mobile":{"unit":"px","size":"","sizes":[]},"caption_typography_word_spacing":{"unit":"px","size":"","sizes":[]},"caption_typography_word_spacing_tablet":{"unit":"em","size":"","sizes":[]},"caption_typography_word_spacing_mobile":{"unit":"em","size":"","sizes":[]},"caption_text_shadow_text_shadow_type":"","caption_text_shadow_text_shadow":{"horizontal":0,"vertical":0,"blur":10,"color":"rgba(0,0,0,0.3)"},"caption_space":{"unit":"px","size":"","sizes":[]},"caption_space_tablet":{"unit":"px","size":"","sizes":[]},"caption_space_mobile":{"unit":"px","size":"","sizes":[]},"_title":"","_margin":{"unit":"px","top":"","right":"","bottom":"","left":"","isLinked":true},"_margin_tablet":{"unit":"px","top":"","right":"","bottom":"","left":"","isLinked":true},"_margin_mobile":{"unit":"px","top":"","right":"","bottom":"","left":"","isLinked":true},"_padding":{"unit":"px","top":"","right":"","bottom":"","left":"","isLinked":true},"_padding_tablet":{"unit":"px","top":"","right":"","bottom":"","left":"","isLinked":true},"_padding_mobile":{"unit":"px","top":"","right":"","bottom":"","left":"","isLinked":true},"_element_width":"","_element_width_tablet":"","_element_width_mobile":"","_element_custom_width":{"unit":"%","size":"","sizes":[]},"_element_custom_width_tablet":{"unit":"px","size":"","sizes":[]},"_element_custom_width_mobile":{"unit":"px","size":"","sizes":[]},"_grid_column":"","_grid_column_tablet":"","_grid_column_mobile":"","_grid_column_custom":"","_grid_column_custom_tablet":"","_grid_column_custom_mobile":"","_grid_row":"","_grid_row_tablet":"","_grid_row_mobile":"","_grid_row_custom":"","_grid_row_custom_tablet":"","_grid_row_custom_mobile":"","_flex_align_self":"","_flex_align_self_tablet":"","_flex_align_self_mobile":"","_flex_order":"","_flex_order_tablet":"","_flex_order_mobile":"","_flex_order_custom":"","_flex_order_custom_tablet":"","_flex_order_custom_mobile":"","_flex_size":"","_flex_size_tablet":"","_flex_size_mobile":"","_flex_grow":1,"_flex_grow_tablet":"","_flex_grow_mobile":"","_flex_shrink":1,"_flex_shrink_tablet":"","_flex_shrink_mobile":"","_element_vertical_align":"","_element_vertical_align_tablet":"","_element_vertical_align_mobile":"","_position":"","_offset_orientation_h":"start","_offset_x":{"unit":"px","size":0,"sizes":[]},"_offset_x_tablet":{"unit":"px","size":"","sizes":[]},"_offset_x_mobile":{"unit":"px","size":"","sizes":[]},"_offset_x_end":{"unit":"px","size":0,"sizes":[]},"_offset_x_end_tablet":{"unit":"px","size":"","sizes":[]},"_offset_x_end_mobile":{"unit":"px","size":"","sizes":[]},"_offset_orientation_v":"start","_offset_y":{"unit":"px","size":0,"sizes":[]},"_offset_y_tablet":{"unit":"px","size":"","sizes":[]},"_offset_y_mobile":{"unit":"px","size":"","sizes":[]},"_offset_y_end":{"unit":"px","size":0,"sizes":[]},"_offset_y_end_tablet":{"unit":"px","size":"","sizes":[]},"_offset_y_end_mobile":{"unit":"px","size":"","sizes":[]},"_z_index":"","_z_index_tablet":"","_z_index_mobile":"","_element_id":"","_css_classes":"","e_display_conditions":"","_element_cache":"","motion_fx_motion_fx_scrolling":"","motion_fx_translateY_effect":"","motion_fx_translateY_direction":"","motion_fx_translateY_speed":{"unit":"px","size":4,"sizes":[]},"motion_fx_translateY_affectedRange":{"unit":"%","size":"","sizes":{"start":0,"end":100}},"motion_fx_translateX_effect":"","motion_fx_translateX_direction":"","motion_fx_translateX_speed":{"unit":"px","size":4,"sizes":[]},"motion_fx_translateX_affectedRange":{"unit":"%","size":"","sizes":{"start":0,"end":100}},"motion_fx_opacity_effect":"","motion_fx_opacity_direction":"out-in","motion_fx_opacity_level":{"unit":"px","size":10,"sizes":[]},"motion_fx_opacity_range":{"unit":"%","size":"","sizes":{"start":20,"end":80}},"motion_fx_blur_effect":"","motion_fx_blur_direction":"out-in","motion_fx_blur_level":{"unit":"px","size":7,"sizes":[]},"motion_fx_blur_range":{"unit":"%","size":"","sizes":{"start":20,"end":80}},"motion_fx_rotateZ_effect":"","motion_fx_rotateZ_direction":"","motion_fx_rotateZ_speed":{"unit":"px","size":1,"sizes":[]},"motion_fx_rotateZ_affectedRange":{"unit":"%","size":"","sizes":{"start":0,"end":100}},"motion_fx_scale_effect":"","motion_fx_scale_direction":"out-in","motion_fx_scale_speed":{"unit":"px","size":4,"sizes":[]},"motion_fx_scale_range":{"unit":"%","size":"","sizes":{"start":20,"end":80}},"motion_fx_transform_origin_x":"center","motion_fx_transform_origin_y":"center","motion_fx_devices":["desktop","tablet","mobile"],"motion_fx_range":"","motion_fx_motion_fx_mouse":"","motion_fx_mouseTrack_effect":"","motion_fx_mouseTrack_direction":"","motion_fx_mouseTrack_speed":{"unit":"px","size":1,"sizes":[]},"motion_fx_tilt_effect":"","motion_fx_tilt_direction":"","motion_fx_tilt_speed":{"unit":"px","size":4,"sizes":[]},"handle_motion_fx_asset_loading":"","sticky":"","sticky_on":["desktop","tablet","mobile"],"sticky_offset":0,"sticky_offset_tablet":"","sticky_offset_mobile":"","sticky_effects_offset":0,"sticky_effects_offset_tablet":"","sticky_effects_offset_mobile":"","sticky_anchor_link_offset":0,"sticky_anchor_link_offset_tablet":"","sticky_anchor_link_offset_mobile":"","sticky_parent":"","_animation":"","_animation_tablet":"","_animation_mobile":"","animation_duration":"","_animation_delay":"","_transform_rotate_popover":"","_transform_rotateZ_effect":{"unit":"px","size":"","sizes":[]},"_transform_rotateZ_effect_tablet":{"unit":"deg","size":"","sizes":[]},"_transform_rotateZ_effect_mobile":{"unit":"deg","size":"","sizes":[]},"_transform_rotate_3d":"","_transform_rotateX_effect":{"unit":"px","size":"","sizes":[]},"_transform_rotateX_effect_tablet":{"unit":"deg","size":"","sizes":[]},"_transform_rotateX_effect_mobile":{"unit":"deg","size":"","sizes":[]},"_transform_rotateY_effect":{"unit":"px","size":"","sizes":[]},"_transform_rotateY_effect_tablet":{"unit":"deg","size":"","sizes":[]},"_transform_rotateY_effect_mobile":{"unit":"deg","size":"","sizes":[]},"_transform_perspective_effect":{"unit":"px","size":"","sizes":[]},"_transform_perspective_effect_tablet":{"unit":"px","size":"","sizes":[]},"_transform_perspective_effect_mobile":{"unit":"px","size":"","sizes":[]},"_transform_translate_popover":"","_transform_translateX_effect":{"unit":"px","size":"","sizes":[]},"_transform_translateX_effect_tablet":{"unit":"px","size":"","sizes":[]},"_transform_translateX_effect_mobile":{"unit":"px","size":"","sizes":[]},"_transform_translateY_effect":{"unit":"px","size":"","sizes":[]},"_transform_translateY_effect_tablet":{"unit":"px","size":"","sizes":[]},"_transform_translateY_effect_mobile":{"unit":"px","size":"","sizes":[]},"_transform_scale_popover":"","_transform_keep_proportions":"yes","_transform_scale_effect":{"unit":"px","size":"","sizes":[]},"_transform_scale_effect_tablet":{"unit":"px","size":"","sizes":[]},"_transform_scale_effect_mobile":{"unit":"px","size":"","sizes":[]},"_transform_scaleX_effect":{"unit":"px","size":"","sizes":[]},"_transform_scaleX_effect_tablet":{"unit":"px","size":"","sizes":[]},"_transform_scaleX_effect_mobile":{"unit":"px","size":"","sizes":[]},"_transform_scaleY_effect":{"unit":"px","size":"","sizes":[]},"_transform_scaleY_effect_tablet":{"unit":"px","size":"","sizes":[]},"_transform_scaleY_effect_mobile":{"unit":"px","size":"","sizes":[]},"_transform_skew_popover":"","_transform_skewX_effect":{"unit":"px","size":"","sizes":[]},"_transform_skewX_effect_tablet":{"unit":"deg","size":"","sizes":[]},"_transform_skewX_effect_mobile":{"unit":"deg","size":"","sizes":[]},"_transform_skewY_effect":{"unit":"px","size":"","sizes":[]},"_transform_skewY_effect_tablet":{"unit":"deg","size":"","sizes":[]},"_transform_skewY_effect_mobile":{"unit":"deg","size":"","sizes":[]},"_transform_flipX_effect":"","_transform_flipY_effect":"","_transform_rotate_popover_hover":"","_transform_rotateZ_effect_hover":{"unit":"px","size":"","sizes":[]},"_transform_rotateZ_effect_hover_tablet":{"unit":"deg","size":"","sizes":[]},"_transform_rotateZ_effect_hover_mobile":{"unit":"deg","size":"","sizes":[]},"_transform_rotate_3d_hover":"","_transform_rotateX_effect_hover":{"unit":"px","size":"","sizes":[]},"_transform_rotateX_effect_hover_tablet":{"unit":"deg","size":"","sizes":[]},"_transform_rotateX_effect_hover_mobile":{"unit":"deg","size":"","sizes":[]},"_transform_rotateY_effect_hover":{"unit":"px","size":"","sizes":[]},"_transform_rotateY_effect_hover_tablet":{"unit":"deg","size":"","sizes":[]},"_transform_rotateY_effect_hover_mobile":{"unit":"deg","size":"","sizes":[]},"_transform_perspective_effect_hover":{"unit":"px","size":"","sizes":[]},"_transform_perspective_effect_hover_tablet":{"unit":"px","size":"","sizes":[]},"_transform_perspective_effect_hover_mobile":{"unit":"px","size":"","sizes":[]},"_transform_translate_popover_hover":"","_transform_translateX_effect_hover":{"unit":"px","size":"","sizes":[]},"_transform_translateX_effect_hover_tablet":{"unit":"px","size":"","sizes":[]},"_transform_translateX_effect_hover_mobile":{"unit":"px","size":"","sizes":[]},"_transform_translateY_effect_hover":{"unit":"px","size":"","sizes":[]},"_transform_translateY_effect_hover_tablet":{"unit":"px","size":"","sizes":[]},"_transform_translateY_effect_hover_mobile":{"unit":"px","size":"","sizes":[]},"_transform_scale_popover_hover":"","_transform_keep_proportions_hover":"yes","_transform_scale_effect_hover":{"unit":"px","size":"","sizes":[]},"_transform_scale_effect_hover_tablet":{"unit":"px","size":"","sizes":[]},"_transform_scale_effect_hover_mobile":{"unit":"px","size":"","sizes":[]},"_transform_scaleX_effect_hover":{"unit":"px","size":"","sizes":[]},"_transform_scaleX_effect_hover_tablet":{"unit":"px","size":"","sizes":[]},"_transform_scaleX_effect_hover_mobile":{"unit":"px","size":"","sizes":[]},"_transform_scaleY_effect_hover":{"unit":"px","size":"","sizes":[]},"_transform_scaleY_effect_hover_tablet":{"unit":"px","size":"","sizes":[]},"_transform_scaleY_effect_hover_mobile":{"unit":"px","size":"","sizes":[]},"_transform_skew_popover_hover":"","_transform_skewX_effect_hover":{"unit":"px","size":"","sizes":[]},"_transform_skewX_effect_hover_tablet":{"unit":"deg","size":"","sizes":[]},"_transform_skewX_effect_hover_mobile":{"unit":"deg","size":"","sizes":[]},"_transform_skewY_effect_hover":{"unit":"px","size":"","sizes":[]},"_transform_skewY_effect_hover_tablet":{"unit":"deg","size":"","sizes":[]},"_transform_skewY_effect_hover_mobile":{"unit":"deg","size":"","sizes":[]},"_transform_flipX_effect_hover":"","_transform_flipY_effect_hover":"","_transform_transition_hover":{"unit":"px","size":"","sizes":[]},"motion_fx_transform_x_anchor_point":"","motion_fx_transform_x_anchor_point_tablet":"","motion_fx_transform_x_anchor_point_mobile":"","motion_fx_transform_y_anchor_point":"","motion_fx_transform_y_anchor_point_tablet":"","motion_fx_transform_y_anchor_point_mobile":"","_background_background":"","_background_color":"","_background_color_stop":{"unit":"%","size":0,"sizes":[]},"_background_color_stop_tablet":{"unit":"%"},"_background_color_stop_mobile":{"unit":"%"},"_background_color_b":"#f2295b","_background_color_b_stop":{"unit":"%","size":100,"sizes":[]},"_background_color_b_stop_tablet":{"unit":"%"},"_background_color_b_stop_mobile":{"unit":"%"},"_background_gradient_type":"linear","_background_gradient_angle":{"unit":"deg","size":180,"sizes":[]},"_background_gradient_angle_tablet":{"unit":"deg"},"_background_gradient_angle_mobile":{"unit":"deg"},"_background_gradient_position":"center center","_background_gradient_position_tablet":"","_background_gradient_position_mobile":"","_background_image":{"url":"","id":"","size":""},"_background_image_tablet":{"url":"","id":"","size":""},"_background_image_mobile":{"url":"","id":"","size":""},"_background_position":"","_background_position_tablet":"","_background_position_mobile":"","_background_xpos":{"unit":"px","size":0,"sizes":[]},"_background_xpos_tablet":{"unit":"px","size":0,"sizes":[]},"_background_xpos_mobile":{"unit":"px","size":0,"sizes":[]},"_background_ypos":{"unit":"px","size":0,"sizes":[]},"_background_ypos_tablet":{"unit":"px","size":0,"sizes":[]},"_background_ypos_mobile":{"unit":"px","size":0,"sizes":[]},"_background_attachment":"","_background_repeat":"","_background_repeat_tablet":"","_background_repeat_mobile":"","_background_size":"","_background_size_tablet":"","_background_size_mobile":"","_background_bg_width":{"unit":"%","size":100,"sizes":[]},"_background_bg_width_tablet":{"unit":"px","size":"","sizes":[]},"_background_bg_width_mobile":{"unit":"px","size":"","sizes":[]},"_background_video_link":"","_background_video_start":"","_background_video_end":"","_background_play_once":"","_background_play_on_mobile":"","_background_privacy_mode":"","_background_video_fallback":{"url":"","id":"","size":""},"_background_slideshow_gallery":[],"_background_slideshow_loop":"yes","_background_slideshow_slide_duration":5000,"_background_slideshow_slide_transition":"fade","_background_slideshow_transition_duration":500,"_background_slideshow_background_size":"","_background_slideshow_background_size_tablet":"","_background_slideshow_background_size_mobile":"","_background_slideshow_background_position":"","_background_slideshow_background_position_tablet":"","_background_slideshow_background_position_mobile":"","_background_slideshow_lazyload":"","_background_slideshow_ken_burns":"","_background_slideshow_ken_burns_zoom_direction":"in","_background_hover_background":"","_background_hover_color":"","_background_hover_color_stop":{"unit":"%","size":0,"sizes":[]},"_background_hover_color_stop_tablet":{"unit":"%"},"_background_hover_color_stop_mobile":{"unit":"%"},"_background_hover_color_b":"#f2295b","_background_hover_color_b_stop":{"unit":"%","size":100,"sizes":[]},"_background_hover_color_b_stop_tablet":{"unit":"%"},"_background_hover_color_b_stop_mobile":{"unit":"%"},"_background_hover_gradient_type":"linear","_background_hover_gradient_angle":{"unit":"deg","size":180,"sizes":[]},"_background_hover_gradient_angle_tablet":{"unit":"deg"},"_background_hover_gradient_angle_mobile":{"unit":"deg"},"_background_hover_gradient_position":"center center","_background_hover_gradient_position_tablet":"","_background_hover_gradient_position_mobile":"","_background_hover_image":{"url":"","id":"","size":""},"_background_hover_image_tablet":{"url":"","id":"","size":""},"_background_hover_image_mobile":{"url":"","id":"","size":""},"_background_hover_position":"","_background_hover_position_tablet":"","_background_hover_position_mobile":"","_background_hover_xpos":{"unit":"px","size":0,"sizes":[]},"_background_hover_xpos_tablet":{"unit":"px","size":0,"sizes":[]},"_background_hover_xpos_mobile":{"unit":"px","size":0,"sizes":[]},"_background_hover_ypos":{"unit":"px","size":0,"sizes":[]},"_background_hover_ypos_tablet":{"unit":"px","size":0,"sizes":[]},"_background_hover_ypos_mobile":{"unit":"px","size":0,"sizes":[]},"_background_hover_attachment":"","_background_hover_repeat":"","_background_hover_repeat_tablet":"","_background_hover_repeat_mobile":"","_background_hover_size":"","_background_hover_size_tablet":"","_background_hover_size_mobile":"","_background_hover_bg_width":{"unit":"%","size":100,"sizes":[]},"_background_hover_bg_width_tablet":{"unit":"px","size":"","sizes":[]},"_background_hover_bg_width_mobile":{"unit":"px","size":"","sizes":[]},"_background_hover_video_link":"","_background_hover_video_start":"","_background_hover_video_end":"","_background_hover_play_once":"","_background_hover_play_on_mobile":"","_background_hover_privacy_mode":"","_background_hover_video_fallback":{"url":"","id":"","size":""},"_background_hover_slideshow_gallery":[],"_background_hover_slideshow_loop":"yes","_background_hover_slideshow_slide_duration":5000,"_background_hover_slideshow_slide_transition":"fade","_background_hover_slideshow_transition_duration":500,"_background_hover_slideshow_background_size":"","_background_hover_slideshow_background_size_tablet":"","_background_hover_slideshow_background_size_mobile":"","_background_hover_slideshow_background_position":"","_background_hover_slideshow_background_position_tablet":"","_background_hover_slideshow_background_position_mobile":"","_background_hover_slideshow_lazyload":"","_background_hover_slideshow_ken_burns":"","_background_hover_slideshow_ken_burns_zoom_direction":"in","_background_hover_transition":{"unit":"px","size":"","sizes":[]},"_border_border":"","_border_width":{"unit":"px","top":"","right":"","bottom":"","left":"","isLinked":true},"_border_width_tablet":{"unit":"px","top":"","right":"","bottom":"","left":"","isLinked":true},"_border_width_mobile":{"unit":"px","top":"","right":"","bottom":"","left":"","isLinked":true},"_border_color":"","_border_radius":{"unit":"px","top":"","right":"","bottom":"","left":"","isLinked":true},"_border_radius_tablet":{"unit":"px","top":"","right":"","bottom":"","left":"","isLinked":true},"_border_radius_mobile":{"unit":"px","top":"","right":"","bottom":"","left":"","isLinked":true},"_box_shadow_box_shadow_type":"","_box_shadow_box_shadow":{"horizontal":0,"vertical":0,"blur":10,"spread":0,"color":"rgba(0,0,0,0.5)"},"_box_shadow_box_shadow_position":" ","_border_hover_border":"","_border_hover_width":{"unit":"px","top":"","right":"","bottom":"","left":"","isLinked":true},"_border_hover_width_tablet":{"unit":"px","top":"","right":"","bottom":"","left":"","isLinked":true},"_border_hover_width_mobile":{"unit":"px","top":"","right":"","bottom":"","left":"","isLinked":true},"_border_hover_color":"","_border_radius_hover":{"unit":"px","top":"","right":"","bottom":"","left":"","isLinked":true},"_border_radius_hover_tablet":{"unit":"px","top":"","right":"","bottom":"","left":"","isLinked":true},"_border_radius_hover_mobile":{"unit":"px","top":"","right":"","bottom":"","left":"","isLinked":true},"_box_shadow_hover_box_shadow_type":"","_box_shadow_hover_box_shadow":{"horizontal":0,"vertical":0,"blur":10,"spread":0,"color":"rgba(0,0,0,0.5)"},"_box_shadow_hover_box_shadow_position":" ","_border_hover_transition":{"unit":"px","size":"","sizes":[]},"_mask_switch":"","_mask_shape":"circle","_mask_image":{"url":"","id":"","size":""},"_mask_image_tablet":{"url":"","id":"","size":""},"_mask_image_mobile":{"url":"","id":"","size":""},"_mask_size":"contain","_mask_size_tablet":"","_mask_size_mobile":"","_mask_size_scale":{"unit":"%","size":100,"sizes":[]},"_mask_size_scale_tablet":{"unit":"px","size":"","sizes":[]},"_mask_size_scale_mobile":{"unit":"px","size":"","sizes":[]},"_mask_position":"center center","_mask_position_tablet":"","_mask_position_mobile":"","_mask_position_x":{"unit":"%","size":0,"sizes":[]},"_mask_position_x_tablet":{"unit":"px","size":"","sizes":[]},"_mask_position_x_mobile":{"unit":"px","size":"","sizes":[]},"_mask_position_y":{"unit":"%","size":0,"sizes":[]},"_mask_position_y_tablet":{"unit":"px","size":"","sizes":[]},"_mask_position_y_mobile":{"unit":"px","size":"","sizes":[]},"_mask_repeat":"no-repeat","_mask_repeat_tablet":"","_mask_repeat_mobile":"","hide_desktop":"","hide_tablet":"","hide_mobile":"","_attributes":"","custom_css":""},"defaultEditSettings":{"defaultEditRoute":"content"},"interactions":{},"elements":[],"widgetType":"image","htmlCache":"","editSettings":{"defaultEditRoute":"content","panel":{"activeTab":"content","activeSection":"section_image"}}}]}](https://ideatechy.com/wp-content/uploads/2026/03/404-Monitor-1-1024x437.jpg)
When I first saw the 404 Monitor in Rank Math, I realized how many broken URLs my site had. It shows all the pages visitors tried to access but couldn’t find, along with hits and time.
A 404 error means a page does not exist or the URL is broken. This can hurt user experience and also affect SEO if not fixed.
I use this feature to quickly find broken links on my site. Instead of guessing, I can see exactly which URLs are causing problems.
To fix it, I simply redirect those URLs using Rank Math’s redirect feature. This helps me recover lost traffic and keep my site clean.
7. Redirection
Redirection helps me send users from broken or old URLs to the correct pages. I use Rank Math to easily set 301 redirects and fix 404 errors.

When I first used Rank Math redirection, I thought it would be complicated. But once I tried it, the process was very simple and quick.
Here’s exactly how I set up redirects:
Step 1: Add Source URL
Enter the old or broken URL in the Source URLs field. This is the page you want to redirect.
Step 2: Select Match Type
Keep it on Exact if you want to redirect a specific URL. This works fine in most cases.
Step 3: Add Destination URL
Paste the new or correct page link in the Destination URL field.
Step 4: Choose Redirection Type
Select 301 Permanent Move if the page is permanently moved. This is what I use most of the time.
Step 5: Activate Redirect
Make sure the status is set to Activate so the redirect starts working immediately.
Step 6: (Optional Settings)
You can add categories or schedule the redirect, but I usually skip this unless needed.
Step 7: Click Add Redirection
Finally, click the button, and your redirect will be live.
This is how I fix broken links and move pages without losing traffic.
8. Google Trends & Search Console Integration

When I started using Rank Math’s Google Trends feature, it helped me understand keyword demand better. I can see how a keyword is performing over time without leaving WordPress.
I use this to pick trending keywords before writing content. This helped me target topics that actually get search traffic.

When I connected Rank Math with Google Search Console, I stopped switching between tools. All my important data started showing inside WordPress.
I can see clicks, impressions, keywords, and performance in one place. This made it easier to track results and improve my content.
9. Schema Templates
Schema templates help me add structured data to my posts without coding.
I can quickly apply things like article, FAQ, or review schema using pre-made templates, which makes my content more visible in search results.

When I first used the Rank Math Schema Generator, I realized how easy schema markup can be. Instead of using code, I can choose from ready-made schema types like article, FAQ, product, and more.
Everything is already organized, so I just pick the type I need and apply it. This helped me add rich snippets to my content without any technical knowledge.

Creating an article schema in Rank Math is very simple. I just select the Article schema and open the schema builder.
Then I fill in details like headline, description, and keywords. Most fields are auto-filled using variables, so I don’t need to write everything manually.
10. Local SEO

Local SEO helps your website appear in search results when people search for services in a specific location. For example, if someone searches “web design in Khulna,” local SEO helps your site show up.
It is important for businesses because most people search locally before buying or contacting a service. If your site is optimized, you can get more local traffic, calls, and customers.
In Rank Math, setting up local SEO is simple. I just choose whether my site is a person or an organization, then add my website name, logo, and business details.
I also add address, phone number, and contact pages, which helps Google understand my business better. This improved my visibility in local search results.
Conclusion
When I started using Rank Math, I didn’t expect it to replace multiple SEO plugins. But over time, I realized everything I needed was already built inside one tool.
From content optimization to analytics, schema, and link management, Rank Math made my workflow much simpler. I no longer had to rely on different plugins for different tasks.
If you want to keep your SEO simple and effective, Rank Math is more than enough. That’s exactly why I stopped using other SEO plugins.
FAQ
From my experience, Rank Math gives more features in one plugin. I didn’t need extra tools for schema, redirects, or analytics.
Yes, it’s very beginner-friendly. The setup wizard and suggestions make SEO much easier to understand.
Yes, Rank Math allows multiple focus keywords. This helped me target more search terms in one article.
Yes, with the Instant Indexing feature, my posts get indexed much faster compared to before.
Rank Math has a free version with many features. But I found the Pro version more powerful for advanced SEO.
In my case, yes. I stopped using other SEO plugins because Rank Math already includes everything I need.

